This guide explains how to access real-time sensor data from your machine using a web browser.

1. Open the contextual menu using the top side button,
then navigate until you find the WiFi option.

2. Within the WiFi submenu, select See network details.

3. Note the IP address of the machine.

4. Using any device with a web browser, enter the IP address obtained in Step 3 into the browser’s address bar and access the page.

Important:

  • The device you are using and the machine must be connected to the same WiFi network.
  • Avoid using a guest WiFi network, as it may block local access.
  • Your browser may display a “Not Secure” warning, as the page does not use TLS certification. This is normal.

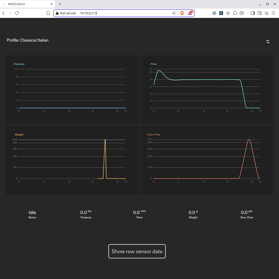
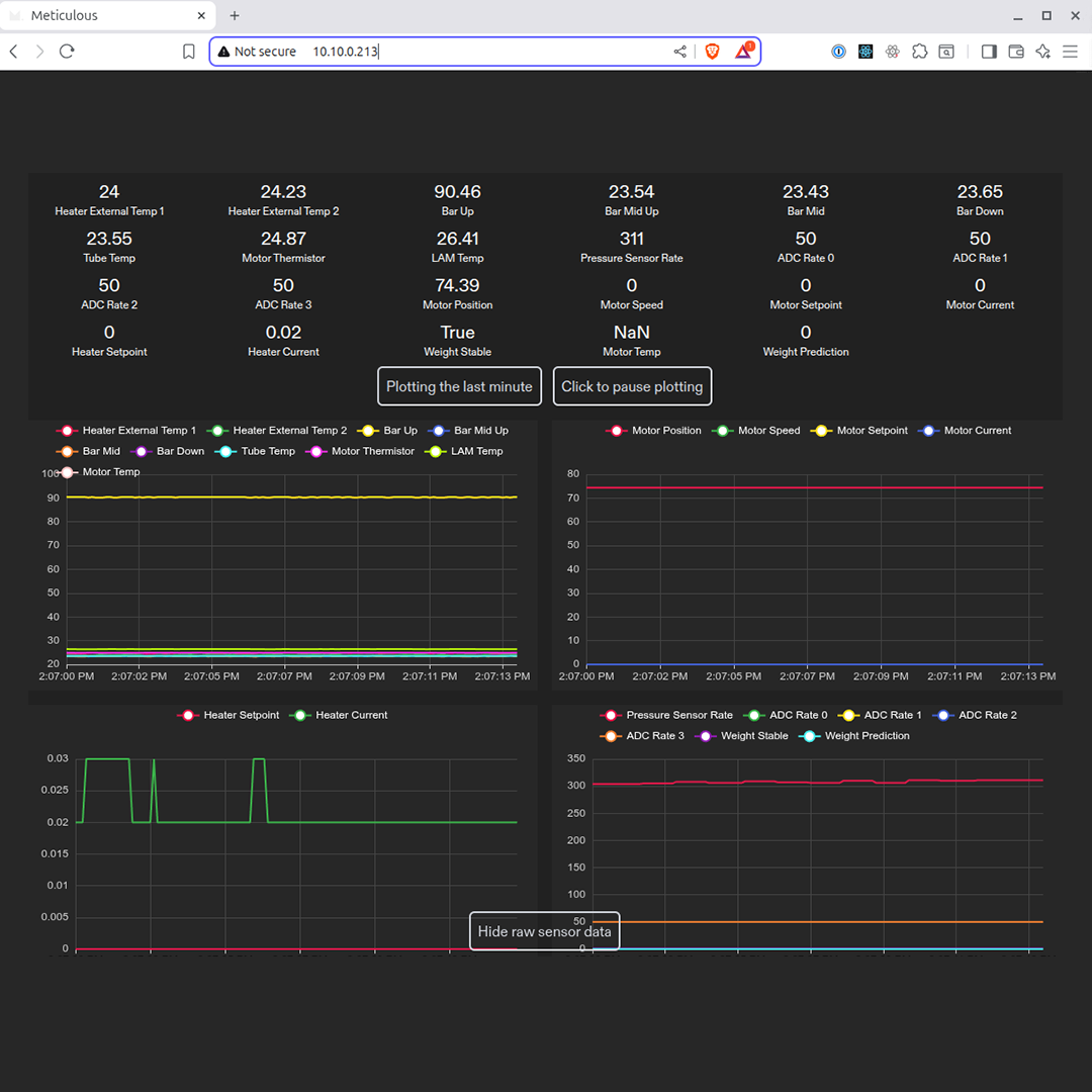
5. Click the Show raw sensor data button to view the machine’s real-time
sensor readings and their visual representation.

You’re all set. You should now see the machine’s live sensor data updating in real time.